Ultipa Engagenius
Multi-Industry Customer 360 Platform
Graph-powered customer relationship platform with proven ROI.
4 Hours → 2 Seconds.
Proven at Systemically Important Bank.
Proven Impact
Enterprise-Scale ROI
1,000x performance improvement with graph-native architecture. Deployed at major financial institutions, real estate firms, and healthcare organizations.
Industry Solutions
Purpose-Built for 4 Industries
Pre-configured modules with industry-specific workflows, compliance, and analytics powered by graph intelligence.
Insurance
Policy lifecycle management, claims processing, fraud detection, and household network analysis.
- →Policy management across all lines
- →Claims fraud ring detection
- →Household relationship mapping
Real Estate
Property lifecycle tracking, tenant 360, service management, and IoT integration for smart buildings.
- →40% cross-selling increase
- →35% reduction in default rates
- →60% boost in referral leads
Banking
AML/KYC compliance, wealth management, risk assessment, and relationship banking powered by graph analytics.
- →Real-time AML monitoring
- →UBO discovery in milliseconds
- →Portfolio risk propagation
Healthcare
Patient 360, provider network analysis, care coordination, and treatment pathway optimization.
- →Complete patient journey view
- →Provider network relationships
- →Care coordination workflows
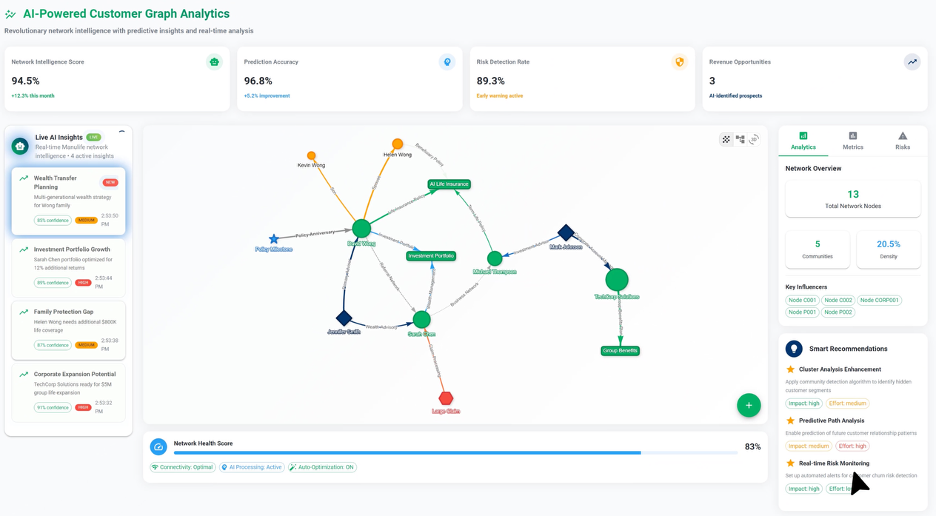
Platform Overview
See Engagenius in Action
AI-powered customer graph analytics with real-time network intelligence and predictive insights.
Key Differentiators
What Makes Engagenius Different
1,000x Performance
Graph-native architecture delivers queries in seconds that previously took hours. Proven at systemically important bank.
White-Box XAI
Every recommendation is explainable and auditable. Full regulatory transparency with complete relationship lineage.
Multi-Industry
Pre-built modules for insurance, real estate, banking, and healthcare. Deploy industry-specific workflows from day one.
Ideal For
Who Benefits from Engagenius?
Insurance Companies
Multi-line carriers managing policy lifecycles, claims, and fraud detection
Real Estate Developers
Property managers and developers tracking tenant relationships and asset performance
Banks & Fintechs
Financial institutions requiring real-time AML/KYC and relationship banking
Healthcare Organizations
Hospitals and provider networks managing patient care coordination
Enterprise Organizations
Large enterprises managing complex customer relationships across divisions
Multi-Unit Businesses
Organizations with 16,900+ users needing unified customer views
Download Solution Brief
Get our comprehensive guide on achieving Customer 360 with graph technology and multi-industry deployment strategies.
Ready to Transform Your Data?
Try GQLDB Playground or contact us for enterprise solutions.
